|
ÀüÁÖÇü ½Ã¹Î °¡»ó¹ßÀü¼Ò »ç¾÷Àº Àü·Â°Å·¡¼ÒÀÇ Àü·Â¼ö¿ä ¹ÝÀÀ(DR, Demand Response) °³³äÀ» ½Ã¹ÎÂü¿©ÇüÀ¸·Î ÀÀ¿ëÇÑ »ç¾÷À¸·Î, Àü·Â »ç¿ëÀÚ°¡ Àü·Â Àý°¨ ½ÅÈ£¿¡ ÀÚ¹ßÀûÀ¸·Î ¹ÝÀÀÇÏ´Â ±¸Á¶¸¦ ½ÇÇèÇÏ´Â µ¥ ¸ñÀûÀÌ ÀÖ´Ù. À̹ø ½Ã¹ü »ç¾÷Àº °èÅë ¿î¿µ¿¡ Á÷Á¢ ¿¬µ¿µÇ´Â DR ÀÚ¿ø ½ÇÁõÀÌ ¾Æ´Ï¶ó, ½Ã¹Î ¼ö¿äÀÚ¿øÀÌ ½ÇÁ¦·Î ÀÛµ¿ °¡´ÉÇÑÁö¸¦ È®ÀÎÇÏ´Â µ¥ ÁßÁ¡À» µÎ°í ÃßÁøµÆ´Ù.
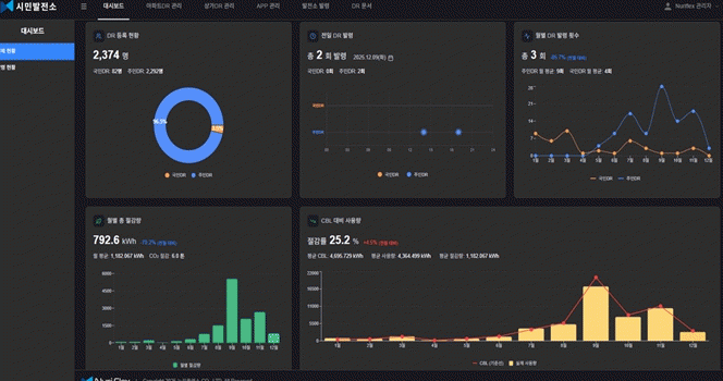
»ç¾÷¿¡ Âü¿©ÇÑ ÁֹεéÀº īī¿ÀÅå ¡°¸¶ÀÌ¿¡³ÊÁö¡± ä³ÎÀ» ÅëÇØ Àü±â Àý°¨ ½ÃÀÛ 30ºÐ Àü ¾Ë¸² ¸Þ½ÃÁö¸¦ ¹Þ°í, 1½Ã°£ µ¿¾È °¡Á¤ ³» Àü±â »ç¿ëÀ» ÀÚÀ²ÀûÀ¸·Î ÁÙÀÌ´Â ¹æ½ÄÀ¸·Î Âü¿©Çß´Ù. Àý°¨·®Àº ½º¸¶Æ® Àü·Â·®°è µ¥ÀÌÅ͸¦ ±â¹ÝÀ¸·Î ÀÚµ¿ »êÁ¤µÆ´Ù.
¹Ì¼Ç ¼º°øÀº ±âÁØÀº Àü±â Àý°¨ ¹ß·É Á÷Àü 5Àϰ£ µ¿ÀÏ ½Ã°£´ë Àü±â ¼Òºñ·® ´ëºñ ¾à 20% ÀÌ»ó Àý°¨ÇÏ´Â °ÍÀ¸·Î ¼³Á¤µÆ´Ù. ¹Ì¼Ç¿¡ ¼º°øÇÑ ¼¼´ë´Â ȸ´ç 1,000¿ø¾¿ Àû¸³µÅ °ü¸®ºñ °íÁö¼ÀÇ Àü±â¿ä±Ý Ç׸ñ¿¡¼ Â÷°¨µÆ´Ù.
±× °á°ú, Âü¿© ¼¼´ë Áß 43.7%°¡ Àý°¨ ¹Ì¼Ç¿¡ ¼º°øÇßÀ¸¸ç, Àü±â Àý°¨ ¹ß·É 1ȸ´ç ¼¼´ëº° Æò±Õ ¾à 0.21kWhÀÇ Àü·Â Àý°¨ È¿°ú°¡ È®ÀεƴÙ. Âü¿© ¼¼´ë´Â ½Ã¹ü »ç¾÷ ±â°£ÀÎ 4°³¿ù µ¿¾È Æò±Õ ¾à 19,000¿øÀÇ Àü±â¿ä±Ý Àý°¨ È¿°ú¸¦ ¾ò¾ú´Ù.
ƯÈ÷, ¿î¿µ ¹æ½Ä°ú Àý°¨ »êÁ¤ ±âÁØÀÌ µ¿ÀÏÇÑ ¼¿ï½Ã ¿¡³ÊÁöÀý¾à¹Ì¼Ç »ç¾÷(2025³â 10~11¿ù)°ú ºñ±³ÇÑ °á°ú, ÀüÁֽô ¼¿ï½Ãº¸´Ù µÎ ¹è ³ôÀº Àý°¨ ±âÁØÀ» Àû¿ëÇßÀ½¿¡µµ ºÒ±¸ÇÏ°í Æò±Õ Àý°¨·üÀÌ ´õ ³ô°Ô ³ªÅ¸³µ´Ù. Æò±Õ Àý°¨·üÀº ÀüÁֽà 43.7%, ¼¿ï½Ã 39.4%·Î ÀüÁֽð¡ 4.3%P ´õ ³ôÀº ¼º°ú¸¦ ±â·ÏÇß´Ù.
ÃÖ¿ì¼ø ÀüÁֽÿ¡³ÊÁö¼¾ÅÍ ¼¾ÅÍÀåÀº ¡°À̹ø ½Ã¹ü »ç¾÷Àº ¼Ò±Ô¸ðÀÌÁö¸¸ ½Ã¹ÎÀÌ Àü·Â Àý°¨ ½ÅÈ£¿¡ ½ÇÁ¦·Î ¹ÝÀÀÇϰí, ±× °á°ú°¡ µ¥ÀÌÅÍ·Î È®À뵃 ¼ö ÀÖÀ½À» º¸¿©ÁØ »ç·Ê¡±¶ó¸ç, ¡°ºÐ»ê ¿¡³ÊÁö ½Ã´ë¿¡ ½Ã¹ÎÀÇ Àü·Â Àý°¨ ÇൿÀÌ ÇϳªÀÇ ¼ö¿äÀÚ¿øÀ¸·Î ÀÛµ¿ÇÒ ¼ö ÀÖ´Ù´Â °¡´É¼ºÀ» ÀüÁÖ¿¡¼ È®ÀÎÇß´Ù´Â Á¡¿¡¼ Àǹ̰¡ Å©´Ù¡±¶ó°í ¸»Çß´Ù.
°íÀ± ´ë±âÀÚ
2026.04.30(¸ñ) 14:21















